Data collected from proven sources and organized with the help of AI-powered engine


Technology stack
React, ElasticSearch, Django
Services
Web Development
Domain
Artificial Intelligence
Interested?
Estimate a projectWhen professionals do research, they often have to look through lots of information. Quite often information repeats itself and additional time is spent on sorting the data out. Unchartech is an innovative product that serves as a tool for organizing and structuring data providing useful insights.

The product is for the B2B segment, oriented at the companies and professionals working in these companies. It will be helpful for analysts, researchers, investors working all around the world and responsible for critical or strategic decision-making.

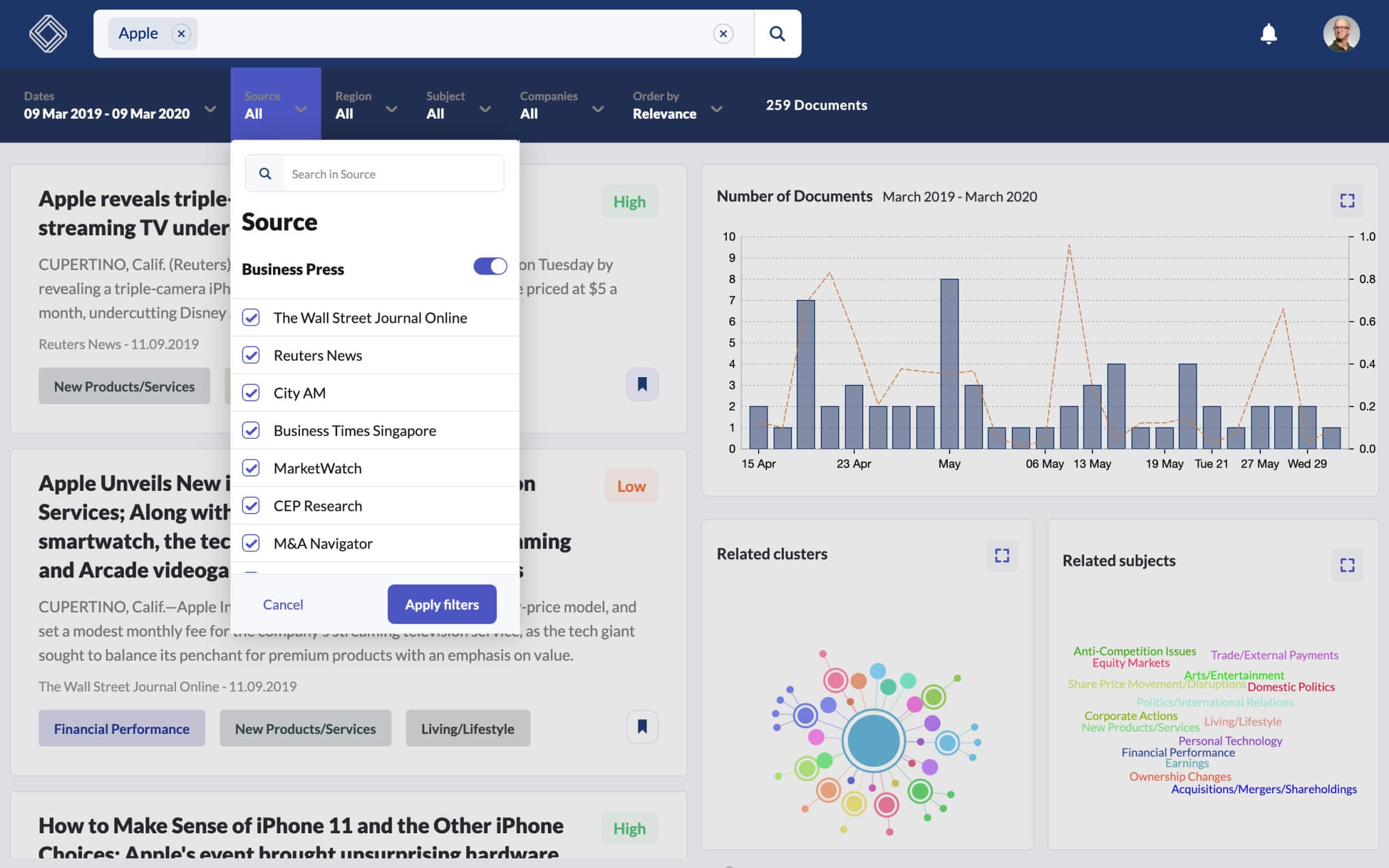
Each piece of information contains tags, which help to navigate through articles faster. Apart from tags, there are bookmarks that save necessary sources and let access them at any time. Another useful feature presented in the product is the search within the date range. It will help to avoid outdated data.

Data related to a specific query can be presented in a chart, visualizing trends and volume of articles throughout a date range. Clusters are formed with the help of AI technology and provide related topics to the main search. Navigation inside the cluster is simple and clear.


Our team of engineers was happy to develop this product having an opportunity to work with cutting-edge technology. Big data and AI made a big part of this product. A lot of research was done and weighed decisions were taken, so the world can see this product.
Full Stack Developer – Ilya Savinov
Customer Success Manager – Dmitriy T.

It's a pleasure to have you on our website. Let us know if there's an opportunity for us to do something together.
Drop us a messageOur case studies describe design and development solutions that we've implemented.
We use cookies to make your experience on the website better. Learn more.